Roblox has announced the launch of a new suite of analytical tools designed to help developers optimize in-game experiences and boost player engagement. The newly introduced tools, dubbed Economy and Funnel event analytics, are aimed at providing developers with detailed insights into player behavior and in-app spending patterns.
These tools are akin to the comprehensive analytic suites available in other leading game engines like Unreal and Unity. According to Roblox, the Economy analytics tool allows developers to monitor how players interact with in-game currencies and resources, offering a clearer picture of spending habits and economic flow within their games. This insight is crucial for developers looking to fine-tune their in-game economies and enhance overall player satisfaction.
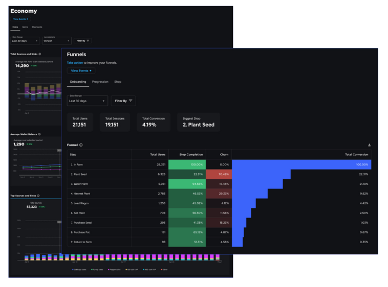
The Funnel event analytics tool focuses on player retention, providing developers with data on where players drop off during critical points in the game, such as onboarding and in-game shops. By understanding these drop-off points, developers can make targeted improvements to retain players longer and enhance their gaming experience. The events tracked can be segmented by various demographics, including age, gender, platform, operating system, and up to three custom fields defined by the developer.
Roblox has also announced that additional analytical features will be available next week. These upcoming tools will help developers measure “qualified playthrough rates” and “qualified players,” offering benchmarks for comparing performance against similar experiences. This comparative analysis will enable developers to see how their games stack up against competitors, providing valuable insights for continuous improvement.



Comments
Loading…